杭州美控自动化技术有限公司

溶解氧仪| 电磁流量计| 超声波液位计| 19857007412
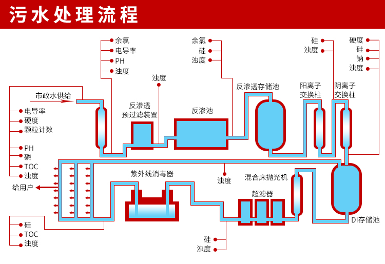
MIK-PTU100在线浊度仪/量程0.01-4000NTU可选 污水处理/脱硫

产品详情

产品描述 Product Description

  
MIK-PTU100在线浊度分析仪内置微处理器,适用于于污水厂、自来水厂、水站、地表水、工业等领域浊度监测,例如:污水厂沉淀池、曝气池、氧化沟、提升泵站的浊度测量。本浊度/污泥浓度控制器是一款智能在线化学分析仪器,广泛应用于火电、化工化肥、冶金、环保、制药、生化、食品和自来水等各个行业。
  MIK-PTU100浊度/污泥浓度传感器的原理基于组合红外吸收散射光线法,应用国际浊度测定标准ISO7027方法可以连续并精确地测定浊度或污泥浓度。